超滤运行模式
超滤可以按照全流或死端过滤(Dead-end)、错流过滤(Cross-flow)和浓水排放过滤(Concentrate Bleed)三种运行模式操作。
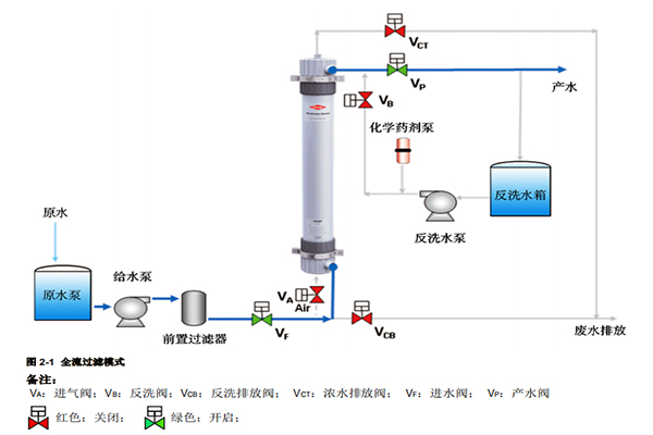
全流或死端过滤模式
当超滤进水悬浮物、浊度和 COD 低时,比如洁净的地表水、井水、自来水和海水等水源,或者超滤前设置有较严格的预处理,比如有混凝/澄清器、砂滤器以及多介质过滤器等较差水质的水源,超滤可按照全流过滤模式操作。此过滤模式与传统过滤类似,进水进入超滤膜组件,全部透过膜表面成为产水从超滤膜组件过滤液侧流出。被超滤膜截流的悬浮物、胶体和大分子有机物等杂质通过定时气擦洗、水反洗和正洗以及定期的化学清洗过程排出膜组件。

错流过滤模式
当超滤进水悬浮物、浊度较高时,比如污水或者污水回用处理应用,超滤可按照错流过滤模式操作。进水进入超滤膜组件,部分透过膜表面成为产水,另一部分则夹带悬浮物等杂质排出膜组件成为浓水,排出的浓水重新加压后又循环回到膜组件内,保持膜表面较高流速产生的剪切力,把膜表面上截流的悬浮物等杂质带走,从而使污染层保持在一个较薄的水平。
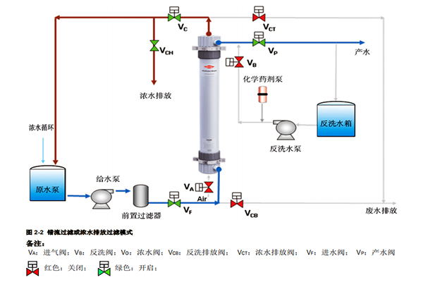
浓水排放过滤模式
当超滤进水悬浮物含量较低时,超滤可按照浓水排放过滤模式来操作。进水进入超滤膜组件,以较低比例的浓水量排出膜组件,通常 5-10%的进水量,大部分的进水透过膜表面成为产水产出。
浓水排放过滤和错流过滤模式操作同样需要定时气擦洗、水反洗和正洗以及定期的化学清洗来恢复超滤膜过滤性能。
全流过滤能耗低、操作压力低,因而运行成本更低;而错流过滤则能处理悬浮物含量更高的进水。具体的操作模式需要根据进水中的悬浮物含量、浊度和 COD 以及通过中试实验来确定。

超滤清洗工艺
超滤的清洗工艺包括物理清洗工艺的气擦洗、水反洗和正洗以及化学清洗工艺的化学加强反洗(Chemical Enhanced Backwash)和化学清洗(Cleaning In Place)等。其中气擦洗是利用压缩空气在水中形成强力湍动,松动膜表面截留的颗粒污染物,而水反洗采用水流方向与产水方向相反的方式,水流透过膜孔,可以清除膜孔深层和膜表面的污染物,正洗则去除反洗残留的污染物,并排出在膜组件的气体。
化学加强反洗和化学清洗则通过化学药剂来清除胶体、有机物、无机盐等在超滤膜表面和内部形成的污染。清洗频率提高、清洗强度增大都有利于更彻底地清除各类污染物。